
Уважаемые читатели! В данной статье я расскажу, как самостоятельно подключить онлайн глонасс (gps) трекер Arnavi A2 (DTM A2) к онлайн системам мониторинга автотранспорта Wialon hosting, GPS-Trace Orange и Gelios hosting.
Сначала следует подсоединить прибор контроля автотранспорта к системе питания ТС.
Для этого необходимо как минимум подключить:
- «минус питания» (первый контакт - GND),
- «плюс питания» (пятый контакт - VCC),
- «зажигание» (шестой контакт – PIN 2).

«Минус питания» подключается непосредственно к корпусу ТС (при необходимости можно подсоединить к минусовой клемме аккумулятора). «Плюс питания» подключаем к проводке ТС, где есть постоянное напряжение бортовой сети через дополнительно установленный предохранитель 2 Aмпера (при необходимости можно подключить к плюсовой клемме аккумулятора). «Зажигание» подключается к проводу, на котором появляется напряжение бортовой сети при включении зажигания ТС.
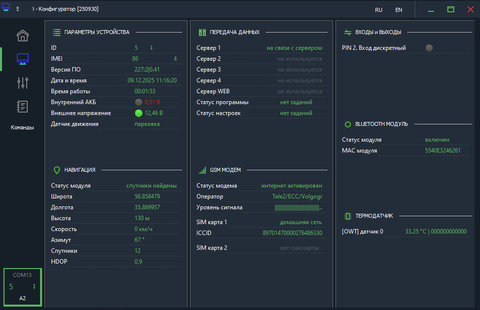
Перед тем как вставить подключенный жгут проводов прибора в разъём, необходимо установить sim-карту (есть версии с двумя sim-картами (A4)). Для этого нужно с боков поддеть крышку прибора. После снятия нижней крышки откроется место для монтажа sim-карты, которую следует установить (при отключенном внутреннем АКБ, если он имеется) контактами к плате прибора и косым срезом внутрь терминала, затем подключить внутренний АКБ (если он есть в комплектации), далее крышку можно защёлкнуть на место. Затем нужно подключить фишку жгута в разъём до фиксации. Теперь нам понадобится мобильный компьютер с установленным Windows, а также шнур USB-mini-USB для программирования устройства контроля транспорта (тестировалось в Windows 11 64bit). Для начала надо скачать драйвер «VCP_V1.5.0_Setup_W7_x64_64bits.exe» (в zip архиве: COM_IN_FS_mode_Драйвер_Drivers.zip) и установить, если его нет в диспетчере устройств. При подключении терминала к компьютеру по USB должен отобразиться com порт, в данном примере: COM13

Если версия ПО не 0.42, то для корректной настройки в этом конфигураторе рекомендую обновить прошивку, однако производитель не реализовал функционал прошивки локально для устройств серии A.
Поэтому единственная возможность - прошить дистанционно. Для этого нажмите на «Команды» и выберите пункт «Обновить ПО через WEB» и если в WEB-конфигураторе выбрана свежая прошивка, то терминал загрузит её и установит. После этого устройство перезагрузится и заново подключится к конфигуратору.

Для подтверждения действия нажмите «Открыть»


Конфигуратор сообщит об успешном сохранении.
Настройки для мобильных операторов можно не прописывать, всё работает в режиме «auto».
Теперь необходимо завести объект глонасс/gps контроля ТС в систему онлайн слежения Wialon. Для этого надо загрузить файл «Образец Arnavi A2 для Wialon hosting.wlp» или «Образец DTM A2 для Wialon hosting.wlp», зайти на вкладку «Объекты» и нажать «Создать из WLP», указать путь к скачанному файлу, сменить IMEI на тот, который указан в Вашем терминале. Остальные настройки сменить по необходимости.
Прибор настроен!!!
Если необходимо подключиться к серверу GPS-Trace Orange, Вы можете использовать настройки для Wialon hosting и сменить ip адрес 195.195.165.165 (nl.gpsgsm.org) на: 195.195.165.166.
Для подключения GPS-терминала на Gelios Hosting, необходимо обладать правами администратора или попросить Вашего поставщика услуги создать Вам объект.
Настройки параметров объекта на сервере мониторинга Gelios Hosting:
1) При создании нового объекта в админке укажите тип оборудования: Arnavi A/L Series (20248) или Дуотэк DTM Series (20151).
2) По умолчанию создаётся платный объект, для перевода в бесплатный необходимо написать в техподдержку.
3) Пропишите идентификатор - IMEI Вашего устройства (15 цифр).
4) Остальные настройки исходя из Ваших данных.
5) Настроить датчик «Зажигание», параметр – «IN2» для DTM или «in_2» для Arnavi (0-выкл, 1-вкл).
Если у Вас нет возможности создавать объекты, то попросите Вашего поставщика услуги настроить для Вас объект.
Надеюсь, данная статья Вам очень помогла!
С уважением, Global-Trace.
После необходимо скачать «Configurator.exe» (в zip архиве) и запустить его.

Загрузятся настройки терминала, а также отобразится IMEI, который можно будет скопировать в систему мониторинга транспорта.

Теперь, если пароль в терминале установлен по умолчанию (123456), то на вкладке «Настройки» можно нажать на изображение открытой папки и выбрать заранее скачанный файл с настройками «Arnavi A2__Wialon.cfg»; «Arnavi A2__Gelios.cfg»; «DTM A2__ Gelios.cfg» или «DTM A2__Wialon.cfg»

Необходимо сохранить настройки в терминал, нажав на изображение в виде галочки.

